TinyLaunch
Transparent
Pricing
Search
â
K
Submit Product
Sign In
đ
Share on X
Edka Digital
by Camil
 ¡Â
@camilblanaru
 ¡Â
SaaS & Tools
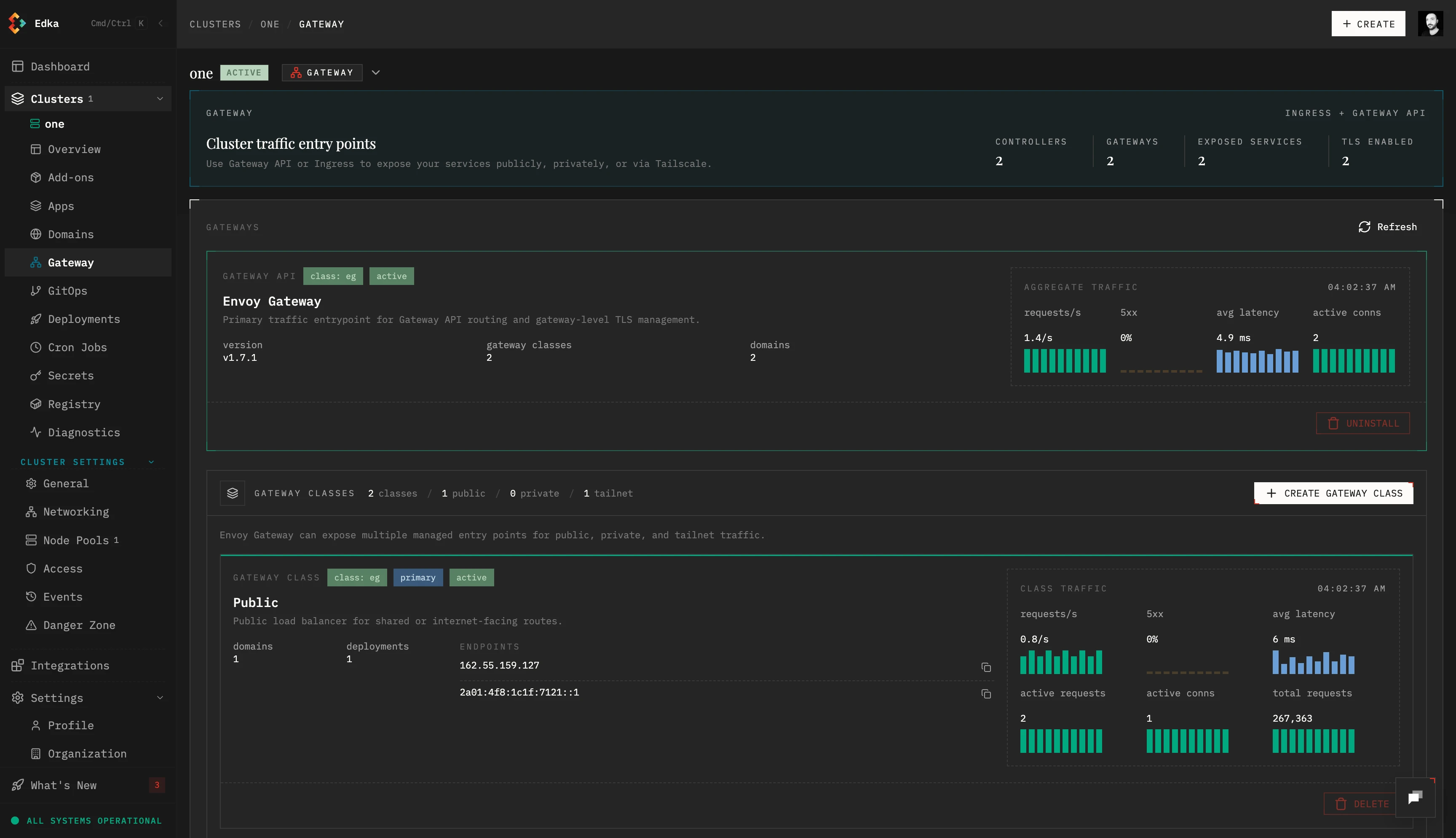
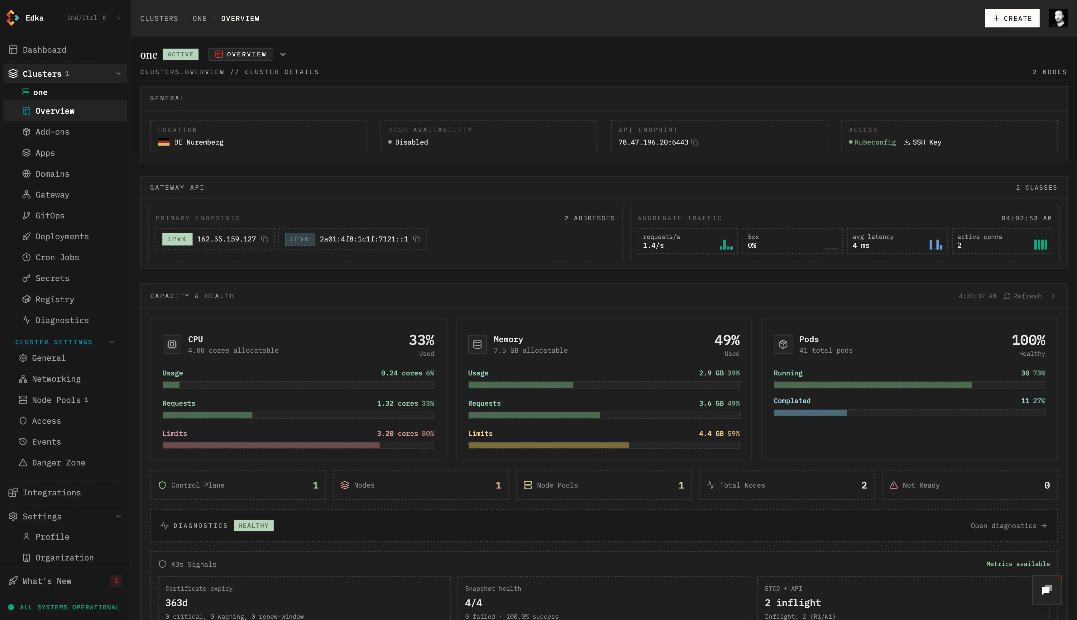
Edka simplifies app deployment on Kubernetes
0
0
About